数据看板
数据看板为平台主页、仪表盘,提供产品、设备、故障告警等数据统计信息。
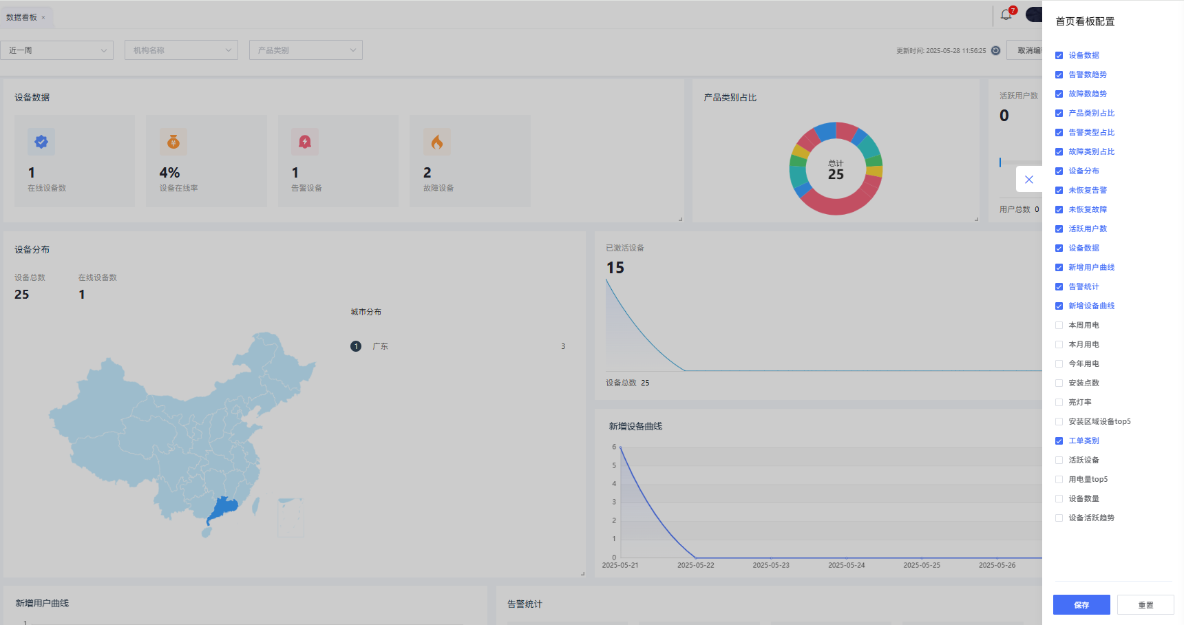
数据看板默认展示本级及所有下级的设备数据汇总,点击筛选机构可查看对应机构的设备数据。
用户登录后看到的是系统默认配置的数据看板,点击看板编辑,可自定义看板。
点击图表右下方角标可自行拖拉拽调整数据看板中的各项指标布局。
点击看板配置可选择增加/减少某些指标展示,其中有部分指标需要配置指定物模型才能生效。
以下图表需要产品设备存在对应code的物模型且完成产品数据聚合配置才能进行统计展示。
- 用电量统计:包括今日用电/本周用电/本月用电/今年用电卡片,用电量物模型code请采用:LedTotalEnergy
- 亮灯率:是否亮灯物模型code请采用PowerSwitch;
- 用电量top5:用电量物模型code请采用:DeviceEpt
然后在产品管理-数据聚合配置中添加上述两个属性进行聚合统计,具体操作可参考数据聚合配置。
调整好后点击保存编辑可生效整个数据看板







